Q4 2021 Recap
Here is a quick summary of the major updates released in the fourth and last quarter of 2021!
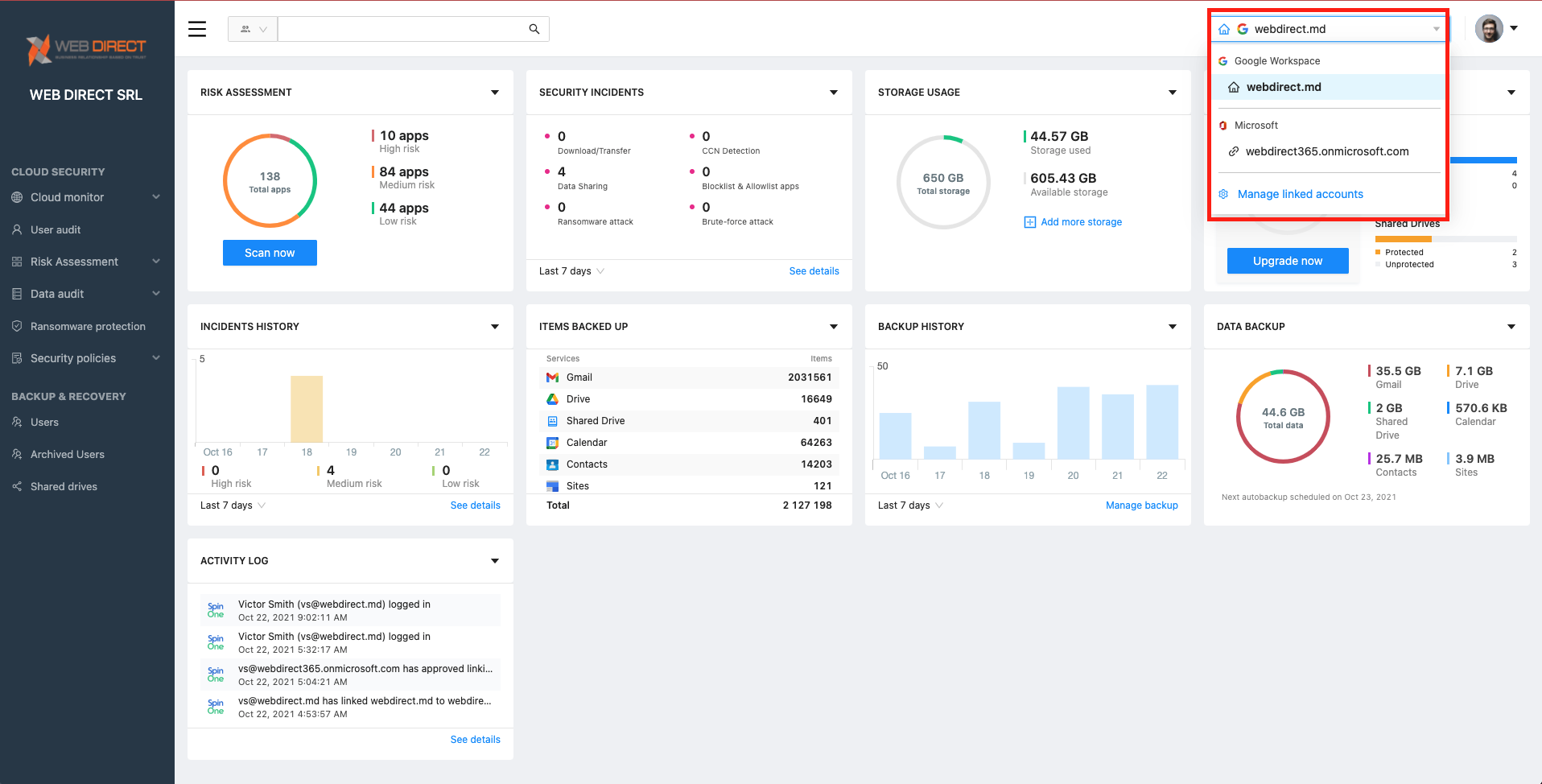
Linked Accounts
If your organization has multiple domains protected by SpinOne, or utilizes domains across SaaS services that SpinOne protects – now you will have the ability to link these accounts together!
Login to the SpinOne console and on the top right you should now be able to see the Linked Accounts management center.
(Please note: Linked Accounts is currently available only for Root Administrators of SpinOne consoles.)

Click on Manage linked accounts to begin linking another domain or service! For more information on this feature, check out our article.
Integrations Center (Splunk)
Introducing our new integration centers. All applications that are available to be integrated will be published in this section allowing you to easily connect and receive activity and alerts!

To get started with your Splunk integration, check out our article and get started!
Shared Drive™ Sharing Management
The Data Audit section of your SpinOne platform will now also provide visibility for Shared Drive™ sharing management!

The system will easily differentiate Members of a Shared Drive™ with users who files have been shared with, and allow you to revoke these sharing permissions manually or through Security Policies!
Learn more about our SaaS Security Products – SpinOne Platform